Smart energy

Smart energy is the intelligent management of energy resources using the Internet of Things (IoT) to increase efficiency, reduce costs, and automate processes. OpenIoT is an excellent platform providing scalable data collection, analysis, and real-time remote control.

Contact Us

The Internet of Things (IoT) is fundamentally changing the approach to energy management. IoT sensors record electricity, water, heat consumption, as well as environmental parameters such as pressure, temperature, and more. This data is used to take automated decisions, from shutting down systems in case of failures to optimizing consumption and preventing losses.

The OpenIoT platform offers a powerful technology stack for building such systems. It supports collecting data from various devices and protocols (MQTT, CoAP, HTTP, etc.), dashboard visualizations, and advanced automation through a rule engine and warning system. This enables real-time energy monitoring and rapid response to anomalies, reducing costs and increasing operational efficiency.

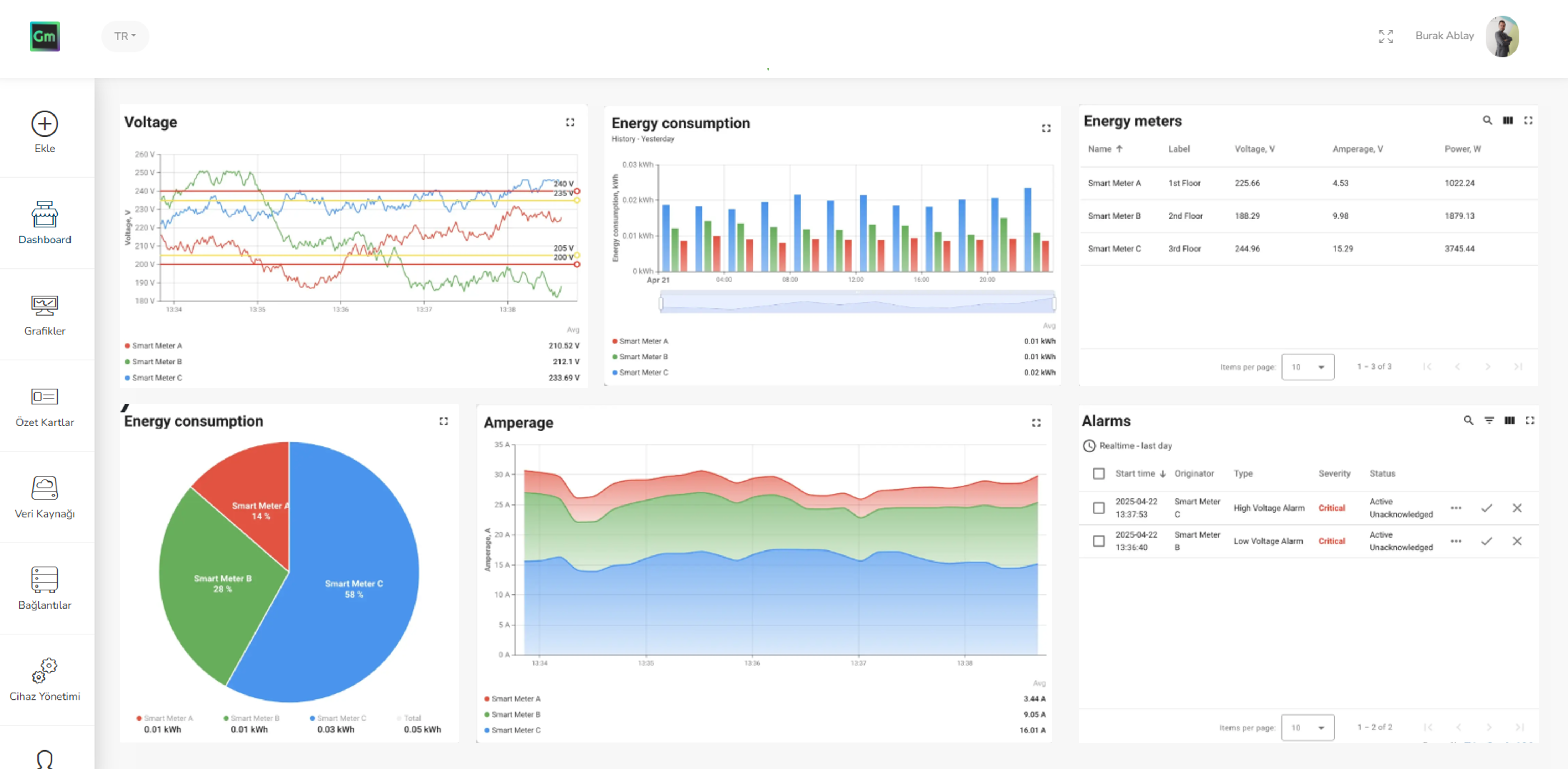
OpenIoT Smart Energy Monitoring Dashboard

Accelerate your IoT roadmap with our team.

Our team is a reliable partner for scalable solutions delivered according to a fast and consistent timeline.

Our Team

Smart energy benefits

The smart energy solution provides a wide range of benefits for businesses, facility managers, and technical teams, enabling efficient, automated, and scalable energy management.

Fault detection and risk reduction

Real-time monitoring helps detect unusual conditions that could signal potential system failures, helping to reduce risks and prevent downtime.

Dynamic energy optimization

Internet of Things (IoT) powered energy systems automatically adjust consumption based on time of day, weather, or pricing factors, increasing efficiency and user comfort.

Centralized monitoring and control

A unified platform allows for centralized oversight of energy use across multiple facilities, simplifying management and increasing visibility.

Increased energy efficiency

IoT sensors track detailed consumption patterns on a per-device or system basis, allowing for the identification of inefficiencies and enabling smarter energy use.

Sustainability and cost savings

Continuous monitoring and automation help reduce operating costs and maintenance needs, supporting long-term sustainability goals.

Regulatory compliance

Automated tracking and reporting features make it easier to comply with energy regulations and environmental standards.

Summary of Smart Energy

Smart energy solutions with OpenIoT offer an end-to-end integrated IoT management infrastructure for all processes, from energy production to distribution and consumption. By combining different components from meters to energy equipment, production systems to consumption points on a single platform, it provides real-time monitoring, analysis, automation, and control. Thanks to user-friendly panels and centralized management tools, businesses and infrastructure managers can increase energy efficiency, optimize costs, reduce interruptions, and achieve high visibility in all energy operations.

Applications of Smart Energy Solutions

A scalable, IoT-based energy monitoring and management system can be adapted to a wide range of industries and infrastructure types.

Industrial plants and factories

Monitoring energy consumption of heavy machinery, identifying inefficiencies, and optimizing power distribution.

Commercial buildings and offices

Reducing operating costs by optimizing heating, ventilation, and lighting systems on a departmental basis.

Education and Campuses

Ensuring sustainability with smart energy planning based on occupancy rates in classrooms and laboratories.

Data Centers

Ensuring continuous operation by maintaining voltage and load balance while reducing cooling costs.

Retail Chains

Managing correct climatization and air circulation monitoring processes for perishable food and medicines.

Advantages of OpenIoT

Data visualization

Visualize data with no-code interactive, multi-state dashboards. Customize with built-in charts, gauges, maps, and custom components.

Connectivity

Connect devices directly via HTTP, CoAP, MQTT, LwM2M, and SNMP. Securely integrate devices on your local network into the cloud using OpenIoT Gateway with Modbus, BLE, BACnet, and OPC-UA.

Data processing

Define application logic with a drag-and-drop rule chain designer. The Rule Engine uses message queues for reliable data processing.

Scalability

Supports high-availability deployments with Kubernetes or bare-metal. Horizontally scalable; can manage millions of devices.

LoRaWAN and SigFox

Easily connect LoRaWAN devices with standard network servers like TTN, LORIOT, ChirpStack; and SigFox devices with back-end integrations.

Security

OpenIoT protects your data with RSA and ECDSA encryption algorithms. Secure communication is provided via TLS (TCP) and DTLS (UDP). Role-based access control increases platform security.